Unleashing the Power of Monitoring: Master Your WordPress with New Relic
- 4 minutes read - 807 wordsWordPress powers countless websites across various domains, offering incredible versatility. This Content Management System (CMS) is the undisputed leader in the CMS market, powering an impressive 43.6% of all websites globally, according to these statistics. With over 810 million websites built on the platform and hundreds more launching daily (500+), its adoption continues to surge. This widespread use gives WordPress a massive 62% CMS market share, significantly outpacing its rivals.
However, even the most robust WordPress sites can face performance challenges. Slowdowns are often caused by factors such as slow-loading plugins, database connection issues, infrastructure capacity problems, network trouble, large page assets (like images or fonts), and broken links. This is why robust monitoring is essential for maintaining a fast, reliable, and user-friendly website.
The question now is: what should be monitored in WordPress?
To truly master your WordPress environment, monitoring needs to extend across the entire stack:
- WordPress Application Code: The core of your site and any custom code or plugins you’ve added.
- Underlying Infrastructure: This includes the hosts, servers, or virtual machines (VMs) that power your site.
- (Apache) Web Server: Monitoring the web server ensures it’s handling requests efficiently.
- (MySQL) Database: Database performance is critical, as slow queries can quickly bottleneck your site.
- End-User Experience (Frontend): How your website performs for your actual users, measuring factors like page load times.
- Business Objectives: Tracking metrics like visitor count, device usage, and post performance, which tie directly to your business goals.
How to Monitor WordPress
You have several powerful options for implementing comprehensive WordPress monitoring:
1. New Relic Observability Platform
New Relic offers a powerful full-stack WordPress integration that monitors your application’s performance. It helps you diagnose issues and optimize your code by leveraging New Relic’s existing PHP, Apache, and MySQL integrations. This provides pre-built dashboards with crucial metrics like transactions, visitors, and call duration. The installation process is often surprisingly quick, with agents installed in minutes.

2. OpenTelemetry (Open-Source Standard)
OpenTelemetry (CNCF project) is a vendor-agnostic set of APIs, libraries, and a collector service designed to standardize how you collect telemetry data (Traces, Metrics, and Logs) from your applications.
- Traces: Show the path of a request through your application and services.
- Metrics: A measurement captured at runtime, such as Avg. CPU, Throughput, or Max. Memory.
- Logs: A recording of an event.
The OpenTelemetry WordPress extension monitors performance and, unlike some WordPress setups, relies on a composer for managing dependencies, including the OpenTelemetry SDK and an exporter to send telemetry data to an observability platform of your choice.What Monitoring Reveals
Benefits of WordPress monitoring
Implementing monitoring gives you deep visibility into your site’s performance:
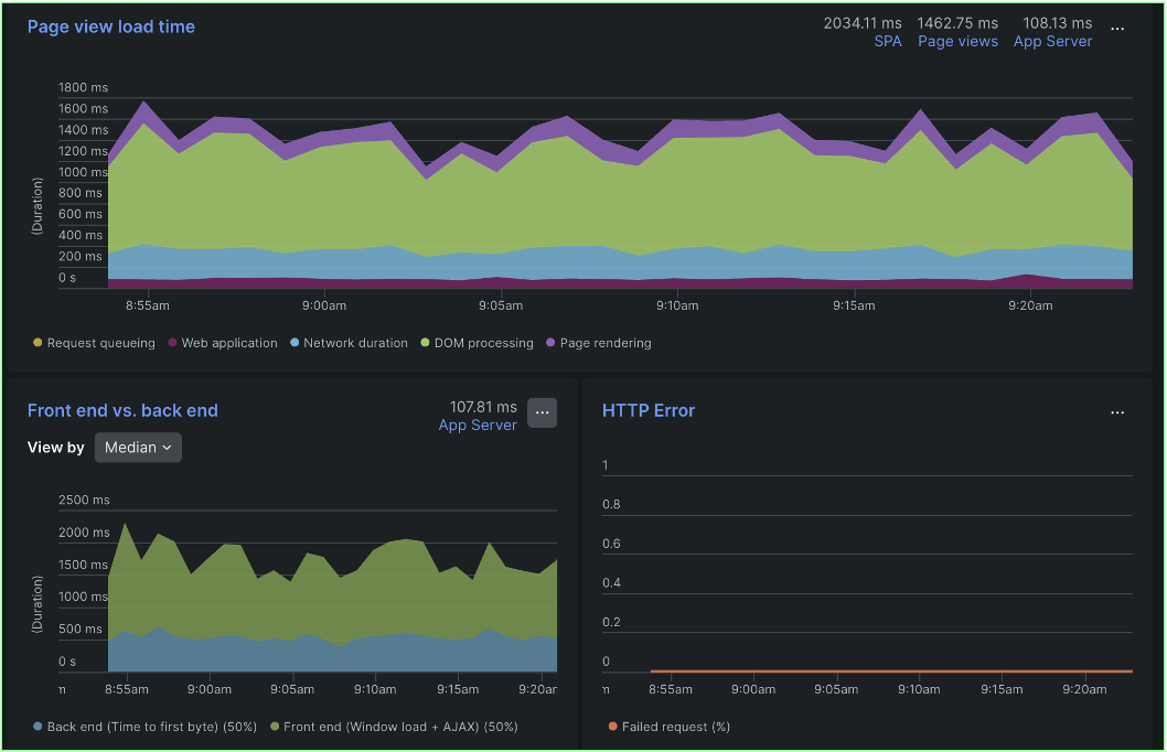
Frontend Monitoring
This focuses on the user experience, revealing how quickly pages load and identifying performance bottlenecks visible to the end-user.
New Relic monitoring capabilities automatically include Google’s lighthouse metrics.

This allows you to either visualize a comparison between frontend and backend duration or dive deeper into the breakdowns of the frontend sections of your page view load time.

Another key aspect of frontend aka real user monitoring is New Relic’s Geography UI page. It provides a world view with color-coded performance information about your frontend experience in cities, regions, and countries anywhere around the world. The map shows your user data by region, so you can visualize your traffic and error hotspots alongside device type information. You can also examine critical Core Web Vitals data so that you can prioritize areas around the globe needing attention.

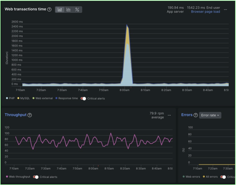
Backend Analysis
Monitoring provides detailed insight into your server-side performance, allowing you to examine:
Golden Signals: Web transaction time, throughput, errors

Especially when seeing spikes, a timeseries view provides visual representations of patterns and anomalies.

Transactions: The processing time for various key requests

Database: Slow or inefficient database queries

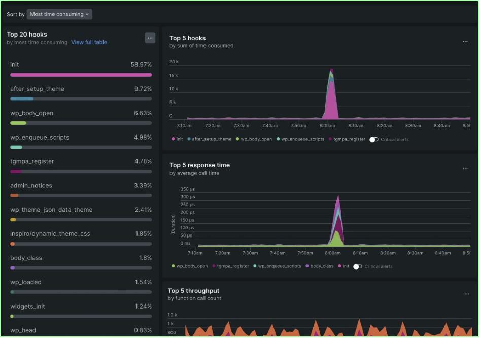
Hooks: Performance of WordPress action and filter hooks

Traces: Detailed views of a single request’s journey through your system


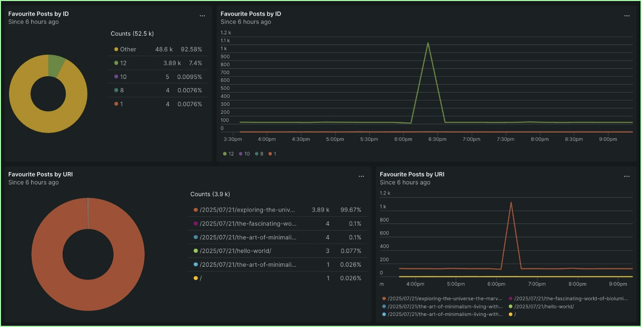
Business Metrics
Beyond technical performance, monitoring allows you to track metrics that directly impact your business:
Visitors: Analyze user traffic and trends

Devices: See which devices your visitors are using

Posts: Monitor the performance and traffic of specific content

Backend Users: Track activity and performance related to logged-in users and administrators.
Conclusion: Why, What, and How
Effective WordPress monitoring answers three key questions:
- Why Monitor? To resolve slowdowns, address infrastructure issues, and ensure a positive end-user experience.
- What to Monitor? The technical aspects (code, infrastructure, database), the end-user experience, and business objectives.
- How to Monitor? By utilizing powerful options like the New Relic observability platform or the vendor-agnostic OpenTelemetry standard.
Ultimately, monitoring is about understanding where your application is excelling and where it needs attention, allowing you to proactively optimize performance and achieve your business goals.
Ready to gain deep insights into your WordPress performance?
Get started with New Relic today and leverage the power of comprehensive observability, whether through our native integrations or the flexibility of OpenTelemetry.